|
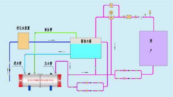
蓄熱電鍋設計說明:蓄熱電加熱采暖鍋爐是指在電網低谷時段開啟電鍋爐將水加熱并儲存在水箱中,在電網高峰時段關閉電鍋爐。利用蓄熱水箱中的熱水采暖,達到全部使用低谷電力(全蓄熱式)或部分使用低谷電力(半蓄熱式)供熱的目的。
天津蓄熱電鍋爐是利用夜間低谷時段的電能做為能源,夜間蓄熱白天供暖。該設備為蓄熱供暖系統,既提高了設備的利用率,又減少了設備的初投費用。

天津蓄熱電鍋爐辦公寫字樓、賓館、小區、商場、醫院、展館、劇院、體育場館、機場、車站、工業廠房、動植物園、畜禽飼養等大型公共建筑。
低谷電加熱采暖鍋爐設計原理:電鍋爐加熱設備在低谷電價時段(天津地區晚22點-早6點)將電能轉換成熱能,并存儲起來,在用電高峰時段將儲存的熱量釋放,可持續24小時向室內供熱。這樣,它既能“削峰填谷”,又可以充分利用廉價的低谷電,達到經濟運行的目的,使用戶和電力部門同時受益,完全彌補了其它電采暖方式通電即熱、斷電不熱、通電時間長、運行費用高、占用高峰電的缺點。蓄能式電暖器以電熱管為加熱元件,以蓄熱磚為熱媒,沒有燃燒、沒有水、無廢棄物排放,運行無噪音,沒有復雜的安裝過程,只有完全一體且體積較小的取暖設備,符合國家宏觀政策導向,是目前在傳統集中供暖方式之外的佳采暖途徑之一。
低谷電鍋爐系統的運用方便:目前在大部分地區,尤其是經濟發達地區,施行了峰谷電費大額差價的政策。就是在早上7點鐘至晚上11點鐘時段,實行高位電價,大約在0.8元~1.2元/kwh(有的地區甚至更高)。而在晚上11點鐘至早上7點鐘時段,實行低位電價,大體在0.2元~0.3元/kwh(有的地區甚至更低)。如此大的差價,就是為了鼓勵用電單位,盡可能的在用電低峰時段使用電能,這樣既可以大幅降低我國大部分地區的電力負荷(有的地區甚至已達到不堪的程度),又能大幅提高我國電力使用的效率。同時,又能間接達到降低熱電廠整體廢氣排放指數。(因為夜間熱電廠的鍋爐與發電機不能停止,必須照常運行,又因為夜間用電負荷的大幅減低,所以很多的電能被無功損耗掉了,在這同時,廢氣的排放卻依然繼續。這就相對提高了廢氣排放指數。
低谷電鍋爐系統的循環的原理是蓄熱電鍋爐是在根據電力部門鼓勁在低俗時段用電加熱,并享受優惠電價的政策,推出的一種新型高效,節能的電加熱產品,在蓄熱式電鍋爐基礎上填加相應的附屬設備,蓄熱水箱,就構成了蓄熱式電鍋爐系統。
天津階梯電價時間段:
|
時段 |
時間 |
|
峰 |
8:00-10:00 |
18:00-19:00 |
21:00-23:00 |
|
平 |
7:00-8:00 |
11:00-18:00 |
|
|
谷 |
23:00-7:00 |
|
|
|